i-Rays + IBM i = Autonomous Observability
Observe, Understand and Act Before IBM i Issues Happen
i-Rays continuously learns the expected behavior of your IBM i systems, detects early deviations, and identifies the most likely root cause — long before performance drops or failures occur.
Problem
Your IBM i works perfectly…
until it doesn't.
Traditional IBM i monitoring is metric-based: it shows numbers, not
behaviors. It doesn’t reveal early deviations, relationships between
jobs and subsystems, or the subtle drift from baseline that precedes
incidents.
Teams operate with blind spots, alert fatigue, and no reliable sense of “normal”.
Teams operate with blind spots, alert fatigue, and no reliable sense of “normal”.
Common operational pain points:
- - No behavioral context between jobs, subsystems, and batch flows
- - Incidents appear “suddenly,” without early warning
- - Alert fatigue from unprioritised noise
- - No behavioral baseline → unclear what “normal” really is
- - Growing IBM i skill gap across operations teams
Insight
Monitoring shows value.
i-Rays shows behavior.
Metric-centric monitoring answers “how much?” Behavior-driven intelligence
answers “why?”.
i-Rays analyzes the rhythm and sequence of how your IBM i actually works —
the relationships, timing, patterns, and subtle deviations — revealing
insights no traditional monitoring tool can ever surface.
Solution
Behavior-Driven Observability.
For IBM i.
i-Rays transforms raw IBM i activity into actionable behavioral
intelligence in three steps.
Observe
Detect – Identify deviations early
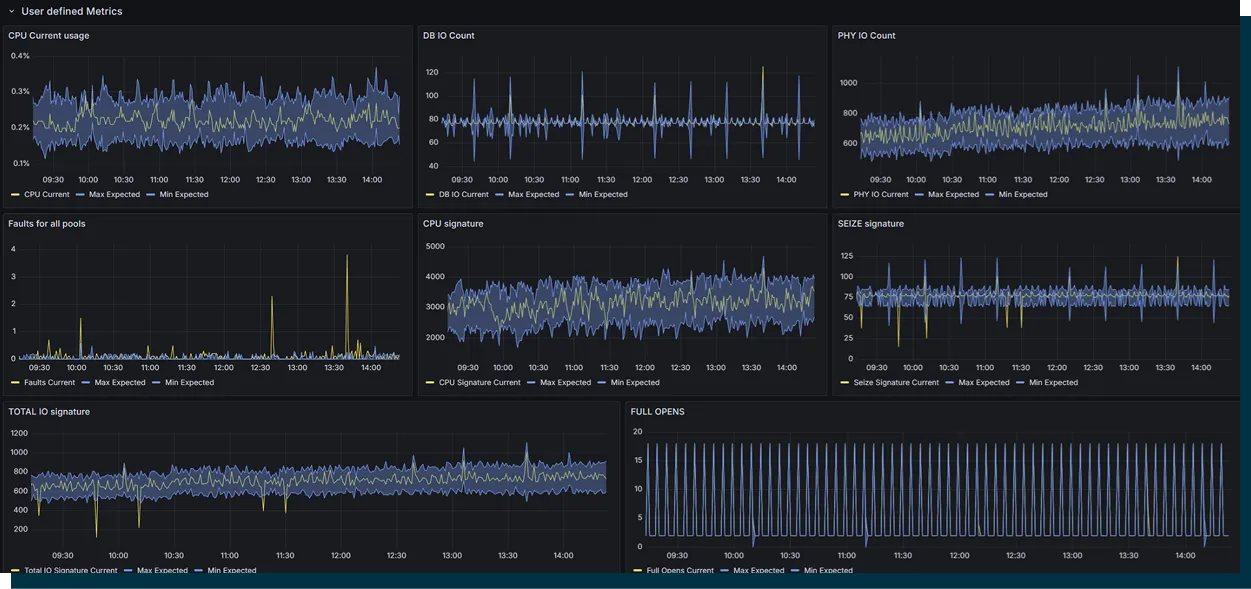
- – Behavioral baseline built automatically
- – Continuous tracking of rhythm, timing, workload flow
- – Only meaningful anomalies surface — no noise
Understand
Understand – See the relationships
- – Visualised links between jobs, subsystems, queues, batch flows
- – Behavior map of dependent processes
- – Root Cause Navigator highlights the most likely cause — up to 8h before an incident
Act
Act – with confidence
- – ML-based recommendations on tuning and workload optimisation
- – Clear, context-aware guidance
- – i-Rays doesn’t only alert — it explains
Signature Visuals
Visuals that transform how IBM i is understood.
Each view is designed to reveal signals and dependencies that traditional
monitoring tools can't detect or present it in a readable form.
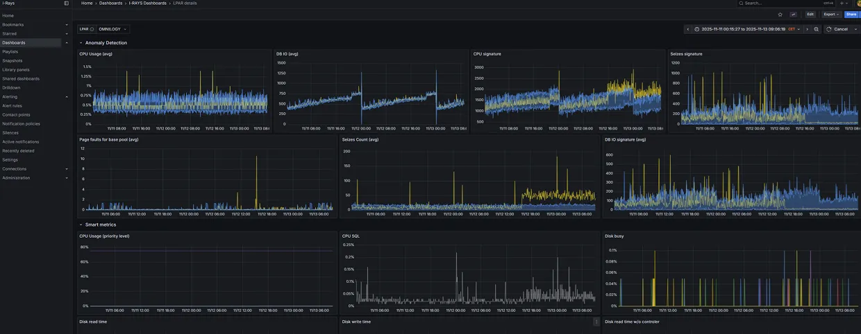
Behavioral Timeline
A dynamic timeline that shows how your IBM i behaves over time — not just what its metrics say.
Sequence patterns, bursts, micro-drifts and anomaly overlays make early deviations visible hours before they become incidents.
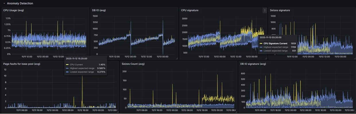
Anomaly Signatures
Every environment generates unique behavioral fingerprints - and i-Rays learns all of them.
These signatures become the baseline for detection, prediction and noise-free anomaly recognition.
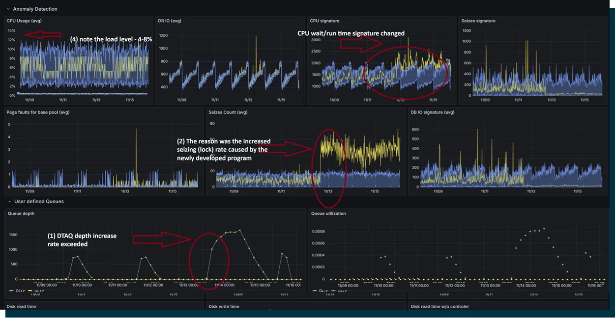
Root Cause Navigator
A relational dependency map that reveals why an incident is forming - not just where it appears.
Jobs, subsystems, queues and processes are connected in a behavior-driven graph that surfaces the most likely root cause.
Honeycomb - based view of IBM i application ecosystem
A modular visualisation of i-Rays' analytical layers and behavioral models.
The honeycomb expresses the system's structure: baselining, correlations, signatures, predictions and optimisation - all working together.
Use Cases
How i-Rays supports mission-critical IBM i operations.
Each view is designed to reveal signals and dependencies that traditional
monitoring tools can’t detect.
Banking
Early detection of deviations in payment subsystems.
Thanks to i-Rays, we avoided a major system deadlock. It quickly identified incorrect settings and automatically generated the right adjustment commands. No downtime, no stress!
CIO / major European Bank
Healthcare
Behavior-driven detection of degrading batch processes before morning clinical reporting.
Following the application change, the anomaly detection module recognized a substantial deviation in system behavior. This early detection allowed the system to avert a problem that might have compromised its ability to process transaction streams in real time.
IT Director / Healthcare
Retail
Night-time performance anomalies identified and corrected before they cascade.
Our instant payment app runs 24/7, and monitoring it used to be a nightmare. i-Rays gives us real-time visibility into job statuses and message queues-depths, slew rates, everything. Our IT observability team finally has full control.
IT Director / Public Sector
Logistics
Order-processing deviations spotted before operational peaks.
For a large number of LPARs the system routine healthcheck assessment consumed a significant amount of time. i-Rays allowed for automation and drastic shortening of the process from days to hours reducing the healthcheck to serious deviations and problems.
Senior System Admin / Global Logistic company
Case Study Teasers
Real results from real IBM i environments.
Behavior-driven early signals. Stable operations. Proven outcomes.
Major European Bank
→ 8-hour early behavioral signal before a high-impact incident.
→ Prevented customer-facing downtime and reduced operational risk.
Public Healthcare Provider
→ Stabilized batch windows and restored predictable daily performance.
→ Improved clinical data availability across reporting cycles.
National Retail Chain
→ Achieved predictable daily workloads with fewer operational interruptions.
→ Achieved predictable daily workloads with fewer operational interruptions. Reduced noise. Increased system resilience.
See how behavioral intelligence transforms IBM i operations.
→ View full Case Studies
Integrations & Security
Integrations & Security
i-Rays requires no agent, no installation, and no performance load on IBM
i - making it one of the safest observability platforms for
mission-critical environments.
Zero Footprint Architecture
- • No agent on IBM i.
- • No objects created, no jobs injected, no system resources consumed.
- • 100% external processing - IBM i stays untouched.
Secure, Compliant Data Collection
- • All data retrieved via secure ODBC connections.
- • No privileged access and no interference with system behavior.
- • Fully aligned with strict enterprise security and audit requirements.
Enterprise-Ready Integrations
- • Native support for OpenTelemetry standards.
- • Allows IBM i to join enterprise observability platforms like Dynatrace, Splunk, New Relic, Datadog.
- • Turns IBM i from an isolated mainframe into a first-class citizen in modern telemetry ecosystems.

Resources
Latest insights
Practical notes on IBM i observability: how to reduce alert noise,
shorten time-to-root-cause, and make IBM i a first-class citizen in
modern IT.
Product & Capabilities
HILP Events on IBM i: Understanding and Mitigating High-Impact, Low-Probability Failures
Omnilogy's Maciej Wielgus highlights the challenges of high-impact, low-probability (HILP) failures in IBM i systems, crucial for many industries. Despite investments in reliability, these systems' complexity makes them prone to unpredictable failures with severe financial and reputational consequences.
May 14, 2026 · 5 min read · i-Rays Team
Observability Insights
All the Cool Stuff I Saw at POWERUp 2026 This Year!
POWERUp 2026 in New Orleans was an exhilarating experience, showcasing the largest IBM i community event globally. Held at the New Orleans Marriott from April 27-30, it featured hands-on training and cutting-edge tech innovations. Keynote speaker Hillery Hunter, IBM Power's general manager, captivated the audience with insights into AI, Git, VS Code, open source, and IBM Bob, linking them to COMMON's Project 2030. Her demos on AI integrations for enterprise apps were particularly inspiring. The event offered diverse sessions, from quick tech dives to full-day workshops, including hands-on labs on open-source tools and VS Code for IBM i development. The expo hall was a hub for IBMers and vendors showcasing transformative solutions. Community-building events, like the COMMON Problem Solving and Pups and Cups, emphasized networking and fun. With New Orleans' unique atmosphere, the conference was a launchpad for innovation and connections, leaving attendees, including Marek Walczak, empowered and inspired.
May 14, 2026 · 5 min read · i-Rays Team
Overview
My Entrepreneurial Journey Started with COMMON!
Marek Walczak's entrepreneurial journey began in 1992 when he joined Bank Śląski as a COBOL programmer, later becoming an RPG developer on the IBM AS/400 system. His role evolved as he led a team for the unique ICBS system implementation, which involved extensive collaboration with IBM in Rochester, Minnesota.
May 14, 2026 · 3 min read · i-Rays Team
See your IBM i in a completely new way.
Experience the shift from guessing... to knowing.